等静压设备应用于电芯成型后,通过均匀多向压力实现致密化,能消除固固界面空隙,从而提升电解质与电极接触质量,以及改善离子传导率和循环性能。等静压设备是解决固态电池量产核心痛点的关键设备。
围绕等静压设备行业,下面我们从等静压设备工作流程、运作方式、设备分类、发展历程等方面展开分析,对于其在固态电池应用方面的优势、核心壁垒及关键难点、竞争格局等方面进行研究,对相关公司进行梳理,希望帮助大家更多了解等静压设备行业发展情况。
01
等静压设备概述
1.等静压设备
等静压技术是基于“帕斯卡定律”,实现对材料的全方位均匀压实。等静压,全称为等静压成型,其核心物理原理是帕斯卡定律:在密闭流体中,施加于流体任一部分的压强,必然按照原来的大小向各个方向传递。

与传统单向或双向机械压机不同,等静压设备的技术精髓在于“等静”二字,即样品在各个方向上承受的压力大小完全相等。这一原理使得等静压设备能够突破传统单向施压的局限,实现对材料的全方位均匀压实,其技术本质是通过流体介质构建三维压力场,完成粉末物料的致密化成型。

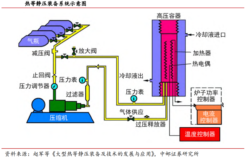
2.等静压设备工作流程
(1)装填:将待压制的粉末材料(如固态电解质粉末、正负极活性材料混合物)装入具有弹性的模具(如橡胶、聚氨酯)中并密封。
(2)置入:将封装好的模具浸入充满流体压力介质(液体或气体)的高压容器中。
(3)加压:通过外部泵系统对压力介质进行加压。压力介质将压强均匀地传递到弹性模具的每一个表面。
(4)保压:在设定的目标压力下保持一定时间,使粉末颗粒在三维均匀压力的作用下发生塑性变形、滑动、重排,从而致密化。
(5)卸压与取出:缓慢释放压力,从容器中取出模具,并脱模得到成型坯体。

3.等静压设备怎样实现均匀压实
前面介绍概念的时候已经提及,样品在各个方向上承受的压力大小完全相等,那么等静压设备是如何实现均匀压实的呢?

等静压设备均匀压实主要依靠:
(1)流体介质的作用
当这种流体在高压容器内加压时,加压介质(水或油等液体、氩气等气体)会将压力均匀地传递到浸没物体表面的每个点。
(2)柔性模具或容器
被压实的材料首先被密封在一个柔性、弹性模具或密封容器中。这种屏障有两个目的:它将粉末塑造成接近最终形状,并将其与加压流体隔离。压力作用在柔性模具上,柔性模具反过来又均匀地压实内部的粉末。
因此,等静压设备能够克服单向限制,传统的模具压制从一个或两个方向施加时,粉末和刚性模具壁之间产生显著摩擦,导致整个部件产生密度梯度,最靠近冲头的粉末比远离冲头的粉末压得更实,因此在固态电池应用中,较难使用辊压设备或后道加压化成设备替代等静压设备。

4.等静压设备分类
根据工艺温度的不同,等静压设备主要分为热等静压、温等静压以及冷等静压三类。固态电池在室温下的性能受限于其离子传输动力学的迟缓,导致内部阻抗增大,放电能量密度显著降低,温度升高会显著提升离子电导率,对比冷等静压,温等静压可以通过升温进一步提升固态电池材料的电导率,同时,对比热等静压,成本更低,且能够达到更高压力值,因此,目前温等静压更加适配固态电池的应用。

02
等静压技术发展历程及应用领域
1.发展历程
等静压技术已经有70多年历史,在粉末冶金等领域应用广泛。这一过程使得粉末体在微观上受力均匀,避免了因摩擦力导致的密度梯度,从而能够制备出形状复杂、密度均匀、晶粒细小、各向同性的高性能坯体。
等静压技术已有70多年的历史,初期主要应用于粉末冶金的粉体成型;近20年来,等静压技术已广泛应用于陶瓷铸造、原子能、工具制造、塑料、超高压食品灭菌和石墨、陶瓷、永磁体、高压电磁瓷瓶、生物药物制备、食品保鲜、高性能材料、军工等领域。等静压成型需要用到的设备为等静压机,或者称等静压设备。

2.应用领域
(1)等静压设备等静压技术是一项关键技术,广泛应用于各种高性能行业
主要包括航空航天、医疗设备、国防、能源(包括核能)、汽车以及用于电子、陶瓷和化工的先进材料制造。这项技术独特的制造具有均匀密度和卓越强度部件的能力,但其使用取决于性能要求与复杂性和成本之间的明确平衡。

1)磁性材料:等静压机可以通过均匀的静压力,将粉末状材料压缩成致密的固体,显著提高磁性材料的密度和磁能性。
2)硬质合金:等静压模具能在高压成型过程中保持稳定性和高精度,使金属粉体在高压下实现均匀致密化,制得高性能、高精度部件。
3)耐火材料:等静压机能够为这些材料提供均匀的压制力,有效提高材料的致密度,提升其抗热震性和耐磨性。
4)新能源行业:对于燃料电池的电极,等静压模具可精确控制电极材料,确保电极在高压环境下均匀受压,形成高密度高一致性电极片。
5)陶瓷材料:陶瓷粉末在经过等静压处理后,粉体颗粒之间形成紧密的接触与结合,从而制得高密度、高强度、低孔隙率的陶瓷坯体,提高了陶瓷制品的成型精度和性能;等静压技术还可以提升产品表面光洁度、平整度以及减少加工余量。
(2)等静压设备可拓展至固态电池中
在固态电池的生产中引入等静压工艺,可以精准控制电极密度、厚度以及孔隙率等关键参数,并使得固态电池的电极和电解质材料紧密的结合在一起,优化界面接触,同时降低内部电阻,提高固态电池的离子电导率和机械强度等,也可减少固态电池生产工序,降低生产成本。

下面我们重点了解下等静压设备在固态电池中的应用。
03
等静压设备在固态电池中的作用
目前固态电池量产过程中面临固-固界面接触和传统压实工艺的局限性的两大核心难题。等静压设备通过三维均匀施压的独特优势,精准匹配固态电池的生产需求,可以更好地消除内部孔隙与界面间隙、抑制锂枝晶生长、保障量产一致性。等静压设备是固态电池量产产线中中道核心致密化工序的关键设备,也是固态电池生产的增量设备。

1.提升电极密度,增加粒子接触面积
对比下图中B、C/B、D两组可见,120MPa、90℃等静压设备比120MPa设备效果更好,414MPa设备比120MPa设备效果更好,即温度或者压力提升均能够助力材料内部致密度提升,使粒子之间分布更加紧密,同时,也可以侧面证明,对比冷等静压和热等静压,温等静压更加适合用于固态电池中。

2.界面优化,实现电芯端减薄
当正极、负极堆叠时,使用等静压设备可以有效减少电极厚度,根据下图B组实验结果,当使用2L、414Mpa的等静压设备处理电池时,正极厚度减少20% ,负极厚度减少40% 。

3.降低内阻,提高导电率
对比下图中E-H组可见,在电池组装完成后,E组(基本组)的欧姆电阻和界面电阻均远高于F-H三组,使用F-H三组等静压后的电池可以实现电阻降低至少65% 。

4.提高电池性能
下图可见,当电池倍率处于1C时,等静压处理后的样品在25个周期后容量高于基本产品5%,50个周期后提升更多;3C时,25个周期后容量提高了10%。

既然等静压设备对于固态电池来讲优势很多,那么等静压设备在固态电池产线中位于什么位置呢?
等静压设备处于产线中段,为电芯核心成型工序的“工艺锚点”。等静压设备在固态电池产线中,处于中段,前端连接叠片机,后端连接高压化成分容设备,负责“将极片-固态电解质-负极”精确叠放后压实。

04
等静压设备壁垒及技术难点
1.等静压设备核心壁垒:结构搭建 器件把握 安全资质
等静压设备的壁垒源于“高压场景的安全要求 高端制造的性能要求”,形成了以下核心壁垒:
(1)钢丝预应力缠绕结构的搭建
目前等静压设备主要分为叠板式结构和缠绕式框架结构,后者受力合理,抗疲劳强度高,工作安全可靠,可以制造直径较大的容器,成为固态电池产线首选。钢丝预应力缠绕结构为用机械性能良好的高强度合金钢作为芯简体,然后用高强度钢丝按预应力要求,缠绕在芯筒外面,形成一定厚度的钢丝层,使芯筒承受很大的压应力。
(2)高压密封与超高压容器的匹配
高压密封存在四个难点,包括抗挤出(防止密封材料被高压挤入配合间隙)、低摩擦(减少高速往复运动产生的热量)、耐介质(抵抗高压油/水/化学介质的侵蚀)、长寿命(在极端工况下保持稳定密封),因此对于设备厂商,选择匹配的密封件与超高压容器较为重要,且须保证密封的可靠性,否则易出现泄露等问题。
(3)安全认证与资质的考量
超高压容器设备厂商需要取得中国特种设备超高压容器(A6)生产许可证,以兰石重装为例,2023年6月公司向国家市场监督管理总局提出了固定式压力容器大型高压容器(A1)换证暨超高压容器(A6)增项申请,9月底通过中国特种设备检测研究院现场评审,2024年1月12日,兰石重装获得固定式压力容器制造大型高压容器(A1)、超高压容器(A6)特种设备生产许可证,历时7个月。
2.等静压设备关键难点:非连续性生产、效率与成本
当前阶段液态电池当前已迎来极致制造,比如,宁德时代的贵州基地投产,产线从投料到电池成品的流程,可实现平均每秒一颗电芯,2.5分钟内完成一个完整的电池组,单线产能达到10GWH,对应单gwh投资额大幅下降,可能降低到1亿元以下,且自动化率极高,实现全流程智能测控系统。基于液态电池发展状态,等静压设备与固态电池产线的匹配仍存在适配自动化产线与降本之间的矛盾。
从适配锂电自动化产线角度看,由于等静压设备压力较大,生产过程中需要经历升压、保压和卸压三重流程,一次升压、保压、卸压循环可能长达数十分钟,当前阶段,非连续性是制约大规模整线节拍的核心难点,且很难适配锂电自动化产线。
从降本的角度看,目前全固态电池单gwh投资额约为4-5亿元,是液态电池投资额的4-5倍,等静压设备的价值量成本占比约10-13%,对应4-6kw,但当前等静压设备价格远高于对应价格,仍需要降本,主要方法包括①提升腔体大小,②改变产线等静压设备节拍降低核心设备门槛等。
05
等静压设备竞争格局
1.海外企业进展领先
在企业布局方面,海外企业进展领先,国内企业研发加速。海外等静压机企业主要以瑞典Quintus Technologies和韩国Hana Technology公司为代表。

2.国内企业研发加速
国内企业积极布局,目前已成功研发的厂商包括四川力能(荣旗科技持股20%)、川西机器(中航机载子公司)、先导智能,除此之外,利元亨、纳科诺尔、利通科技等均有望进入等静压设备赛道。

06
等静压设备国内相关公司
1.利元亨
消费锂电客户合作粘性强,下游3C产品创新大卖带动消费锂电设备订单向好。公司持续保持和消费锂电全球领先客户的战略合作关系,是消费锂电龙头客户的核心设备供应商。继苹果于iPhone16Pro首次导入钢壳电池后,2025年发布的iPhone17系列多款机型均采用该技术,手机电池封装沿着“软包卷绕、软包叠片、钢壳叠片”的路径演进,电池技术的创新带动产线端设备更迭需求。另外,据Counterpoint Research于10月19日发布的数据,iPhone17系列开售前10天,其在中国和美国市场的销量较去年同期的iPhone16系列增长了14%,销量端表现优秀也有望带动产线扩产的进一步需求。
固态电池设备技术积累处于行业前列,和下游客户互动合作进度较好。公司目前已打通全固态电池整线装备的制造工艺,已攻克包括电极干法涂布设备、电极辊压及电解质热复合一体机、胶框印刷及叠片一体机和高压化成分容设备等的关键技术。等静压设备与行业内多家具备压力容器制造经验的企业开展合作,实现强强联合。公司首条固态电池产线已陆续交货,正处于客户现场的设备调试与工艺验证阶段。此外,公司还已经与30多家客户交流固态电池技术和业务。
2.纳科诺尔
短期业绩受行业供需扰动,固态电池设备布局构筑长期优势。2025年前三季度公司业绩有所下滑,主要系行业产能出现短期供求错配,部分电池生产企业扩产步伐放缓,导致电池设备需求及验收节奏阶段性承压。在此背景下,公司持续加码固态电池设备研发,与科研院所及客户开展技术交流合作,掌握了干法电极、锂带压延、电解质成膜及转印等多项核心工艺技术,目前固态电池相关设备已经陆续出货。同时,公司自主研发的等静压设备已经完成设计并进入验证测试阶段,其设计压力达600MPa,旨在解决全固态电池中固-固界面接触的关键工艺难题,技术突破为公司后续增长注入强劲动力。
在手订单充裕保障交付基础,全球化战略打开成长空间。截至2025年上半年,公司在手订单超20亿元,在手订单充足且正稳步推进交付。同时,为强化供应链协同与全球市场拓展,公司在海南设立纳科诺尔(海南)供应链有限公司,将其定位为全球销售中心、国际贸易结算中心以及国际售后中心,标志着公司全球化战略布局迈入关键的一步。随着产能建设以及供应链体系的持续完善,公司传统业务与新兴固态设备业务有望形成协同效应,为未来业绩修复奠定坚实基础。
3.先导智能
业绩维持增长,现金流大幅改善。2025年以来行业回暖向好,受益于国内头部电池企业开工率显著提升、扩产节奏逐渐恢复,公司经营态势整体筑底回升,2025年前三季度公司业绩恢复增长,毛利率32.72%,净利率11.13%,净利率同比显著提升。公司回款明显改善,2025年前三季度经营性现金流38.48亿元,同比大幅提升。公司各块业务同步发展,尤其锂电业务恢复明显。同时,公司国际化战略稳步推进,海外业务持续增长,全球化战略进入高质量推进阶段。
行业回暖订单回升,业绩有望持续增长。在经历超过2年的产能消化后,今年以来下游锂电池行业供需状况有所改善,头部锂电池厂重启扩产,公司作为行业龙头,率先受益;同时,公司持续深化全球化战略,拓展海外市场,市场占有率持续提升。2025Q3公司的预收款(合同负债)和存货均环比提升,保持高位,证明公司在手订单饱满。同时,在2023-2024年连续两年的审慎计提后,预计公司后续的减值计提压力将大幅减小。我们预计公司业绩有望取得持续增长。
固态电池设备获海内外客户重复订单。公司是拥有完全自主知识产权的全固态电池整线解决方案服务商,实现了从整线解决方案到各工段的关键设备覆盖。涂布环节,最新量产型干法涂布设备助力多条幅干法极片的高效产出。湿法工艺方面,制浆与涂布系统采用特殊涂布结构,可实现固态电极与涂布的高速大幅宽生产。干/湿双法涂布系统均可满足多条幅极片的生产需求。电解质膜制备环节,已成功完成量产型固态电解质复合转印设备的开发。叠片环节,首创无隔膜切叠封装技术,推出新一代量产型固态叠片机,显著提升堆叠效率与对齐度。致密化系统方面,成功研发出600MPa大容量等静压设备,可提供高效温等静压作业环境,温度最高150℃。目前,公司固态电池设备已进入欧、美、日、韩及国内头部电池企业、知名车企和新兴电池客户的供应链,与多家行业领军企业达成深度合作,并已向其交付了各工段的固态电池生产设备,相关产品得到客户的高度认可,并陆续获得重复订单。
4.利通科技
利通是国内领先橡胶软管企业,超高压装备逐步落地。公司二十余年深耕橡胶软管领域,集研发、生产、销售与服务为一体,技术获业内高度认可,产品应用覆盖广泛。公司在发展过程中持续强链补链,逐步完善产业布局,围绕超高压流体技术,布局覆盖上游材料及下游高压装备,主业毛利率常年40% ,基本盘扎实。
橡胶管业基本盘稳健,纵向发展高分子材料与高压装备板块。橡胶软管作为流体输送产业链中游环节,下游应用广泛,主要供工程机械、煤矿机械、化工、石油钻采、食品等行业配套使用,市场空间稳步增长。其中公司的液压软管成功跻身中高端市场,做到产品性能与使用寿命国内领先;同时大力发展石油钻采软管,推动国内外市场软管替代钢管,积极布局海洋石油API17K软管;在高分子材料板块,做到强链补链关键环节,以技术研发驱动产品升级。
HPP设备下线,等静压领域加速布局。超高压灭菌技术(HPP)是一种非热力杀菌技术,近年来市场需求不断增长,应用场景不断拓展,行业成长前景广阔。公司依托在超高压流体技术领域22年的技术积淀,通过产学研深度融合创新模式,攻克大型HPP设备关键性技术难题,实现关键核心技术的完全自主研发,推进设备的国产化替代进程,构建起“技术研发-装备制造-标准输出”的完整产业链。
公司有望依托超高压技术平台,布局固态等静压赛道。用于食品加工领域的超高压设备和固态等静压设备有相似性,对工作压力等要求相近,底层技术具备可迁移能力。
5.川西机器
四川航空工业川西机器(简称“川西机器”)隶属于中国航空工业集团公司,主要生产冷、热、温等静压设备,占据国内90%市场份额。根据川西机器官网信息,川西机器(原名四川航空工业川西机器厂)始建于一九六五年,隶属于中国航空工业集团公司,是集科研、制造、服务于一体的国有大型二类企业。公司始终致力于等静压技术的研究及设备的设计与制造,通过了国标、国军标质量体系认证,取得了超高压容器生产许可证,具备武器装备科研生产单位二级保密认证资格,是国内最早从事超高压技术研发和等静压装备的专业制造厂家。根据国际先进材料与制造工程学会(SAMPE)公众号,川西机器生产能力强、技术水平处于国际领先地位,在等静压技术方面先后获得百余项专利,制定了《钢丝缠绕式冷等静压机》和《钢丝缠绕式热等静压机》行业标准。根据该公众号2025年5月23日文章,公司累计制造等静压设备1700余台套,占据国内90%的市场份额,是亚洲最大的等静设备研制基地。公司产品遍布全国20多个省市并出口日本、韩国、泰国、印度尼西亚等国家,广泛应用于航空、航天、核工业、兵器、船舶、粉末冶金、耐火材料、硬质合金、陶瓷、炭素、食品、制药、深海探索等行业,为国家国防工业、高新材料等领域的研发生产提供了必要的工艺装备。
川西机器持续推进技术研发,研发全球最大冷等静压机并投入使用、克服温等静压技术均温性难题并完成验收、签约全球最大规格热等静压机,并开展氮化镓实验项目。根据公司官网,公司牵头承担的国家重点研发专项“大型深海超高压模拟试验装置”于2018年投入使用,2020年获海南省科学技术进步一等奖,为我国万米载人潜水器的压力测试、信号和数据的采集分析提供了更为便捷、全面的平台,为助推国家深海探测贡献了力量,该设备为目前全球最大冷等静压设备。根据中航工业川西机器2023年7月21日报道,公司研制的温等静压机WDJ600/1000-250.85在厂内顺利通过用户验收,针对温等静压机均温性技术难题,公司将温度均匀性稳定控制在了±5℃以内。根据雅安市经济和信息化局2024年3月19日报道,公司3月12日与航空工业安吉精铸签约全球尺寸最大、组合技术指标最高的热等静压设备。此外,公司还开展氮化镓实验项目,根据雅安经济技术开发区公众号,公司在2021年6月28日和国镓芯科(深圳)半导体科技有限公司的氮化镓联合实验室举行揭牌仪式,根据中航工业川西机器公众号2023年11月20日文章,公司氮化镓项目组完成各项试验30余次,已取得历史性突破。

川西机器在冷、热等静压设备领域业务活跃,与恒压新材、安吉精铸、美尔森石墨等公司达成合作。根据中航工业川西机器公众号,公司2025年一季度中标或签订冷、热等静压设备11台,覆盖航空航天、新能源材料领域。从近年合作情况来看,公司于2025年7月7日与恒压新材料科技(江苏)有限公签约两台大规格热等静压设备,均配备目前全球热等静压设备前沿技术均匀快速冷却技术。设备投产后,将助力恒压新材提升特种合金产品质量和性能。根据中国航空工业集团安吉精铸公众号2025年3月信息,川西机器与安吉精铸正在共建大型热等静压中心,安吉精铸是中航工业集团的铸造企业,铸造航空发动机机匣类、飞机框架类精密铸件。根据中航工业集团公众号2024年3月信息,公司与安吉精铸签约联合研制当时全球最大规格热等静压设备(热区高度3500mm、最高压力160MPa、温度1400℃),填补国内2000mm以上设备空白,应用于航空大型铸件致密化处理。根据中航工业租赁公众号2022年9月信息,航空工业租赁与安吉精铸、川西机器共同签署一项超大型热等静压设备战略合作协议,具体为超大型热等静压设备融资租赁业务,是集团内“制造 金融 服务”资源整合方案。根据中航工业川西机器公众号2023年8月信息,公司与美尔森石墨深化等静压工艺合作,拓展半导体、光伏、新能源电池领域应用,双方首次合作在2005年,当时公司为美尔森石墨研制了一台亚洲最大的冷等静压设备。
07
参考研报
1.方正证券-机械行业等静压设备:固态电池核心设备之一
2.天风证券-电力设备行业:固态电池设备的瓶颈~等静压
3.天风证券-利通科技-920225-HPP技术&工艺筑基,入局固态等静压赛道
4.中邮证券-机械设备行业固态电池系列专题:什么是等静压设备?
5.广发证券-国防军工行业:全球化,等静压机军民应用广泛,设备需求放量受益固态电池产业化
6.长城证券-纳科诺尔-920522-Q3业绩短期承压,技术突破与全球化布局静待花开
7.长江证券-先导智能-300450-2025Q3点评:业绩维持同环比增长,固态电池设备业务持续推进
8.中邮证券-利元亨-688499-三季报业绩同比明显修复,消费锂电设备订单旺盛,固态电池设备技术储备扎实


VIP复盘网